Features
Resources
Blog
Pricing
Start building
Talk to us
Login
Home
Showcase
Showcase
We collected the best examples of AI apps.
Streamlit BI Dashboard: EC & Google Analytics
Streamlit
Pandas Data Analyst
Streamlit
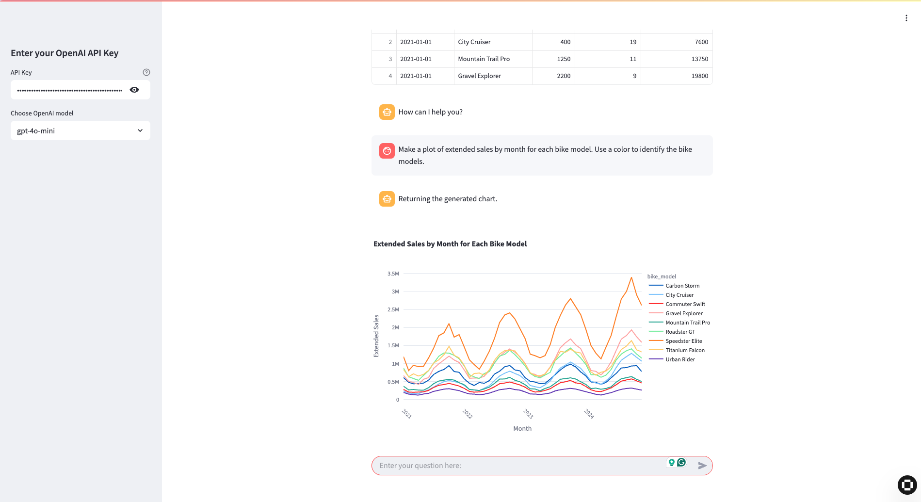
Exploratory Data Analysis (EDA) Copilot
Streamlit
Sales Coach AI Chat
Streamlit
AI Analyst GA4 + BigQuery
Next.js